Авторизация
Чтобы выполнить вход в личный кабинет, выполните следующие действия.
1. Откройте страницу личного кабинета.
TEST: https://abby.rbsuat.com/mportal3/auth/login
PROD: https://ecom.alfabank.by/generalmp3/login
Если вход не был осуществлён, отобразится форма ввода логина и пароля (см. изображение ниже).

2. В полях Логин и Пароль введите свой логин и пароль оператора соответственно.
3. Нажмите на кнопку Войти.
Если данные введены верно, будет осуществлён вход в личный кабинет.
Выход из системы
Чтобы выйти из личного кабинета, щёлкните на кнопке
, расположенной в правой верхней части интерфейса личного кабинета.
Изменение языка интерфейса
Чтобы изменить язык, на котором отображается интерфейс личного кабинета, выполните следующие действия.
- Выполните вход в личный кабинет.
- В верхней части панели управления личного кабинета щёлкните на значке с изображением глобуса.
Отобразится список доступных языков интерфейса (см. изображение ниже).
- Щёлкните на значке нужного языка. Страница личного кабинета автоматически отобразится на выбранном языке.
Настройки
Чтобы попасть в раздел Настройки, в левом навигационном меню личного кабинета выберите пункт Настройки (значок
).
Раздел Настройки позволяет
- установить основные настройки
- включить уведомления обратного вызова
- изменить пароль доступа к личному кабинету
- указать адрес электронной почты для возможности восстановления пароля к личному кабинету
- задать параметры работы личного кабинета (недоступно в демонстрационной версии)
Основные настройки
Раздел Основные настройки позволяет сотруднику магазина настраивать определенные параметры учетной записи и разрешения.
Чтобы перейти в раздел Основные настройки, выберите Настройки в боковом меню, а затем выберите Основные настройки в блоке Продавец. Отобразится страница настроек учетной записи, как показано ниже.

Описание настроек приведено в таблице ниже:
| Поле | Описание |
|---|---|
| Показывать финальную страницу | Если включено, позволяет отображать финальную страницу после завершения платежа. |
| Автозавершение включено | Если включено, позволяет указать в поле Время завершения количество часов, по истечении которых двухстадийные платежи будут автоматически завершены. |
| Адрес электронной почты продавца, на который будут отправляться уведомления. В это поле можно ввести несколько адресов электронной почты (через запятую). Триггеры для отправки уведомлений настраиваются. Могут быть настроены на такие события, как изменение статуса транзакции, создание связки и т.д. | |
| Продолжительность сессии (в минутах) | Срок, отведенный для ввода данных карты с момента регистрации платежа. Если оплата не будет произведена в указанный срок, заказ перейдет в статус ОТКЛОНЕН. После этого будет отправлен callback, если он настроен. Изменение статуса таких заказов осуществляется по расписанию, поэтому возможны небольшие задержки. Если вы запросите статус по такому заказу, и по нему истекло время, заказ будет немедленно переведен в статус ОТКЛОНЕН. |
| Отправлять уведомления об оформлении заказа | Если включено, продавец получит уведомление по электронной почте о размещении заказа |
| Двустадийная оплата | Разрешение на использование двухстадийной схемы оплаты |
| Отправка уведомлений клиенту по СМС | Если включено, клиент будет получать СМС-уведомления |
| Разрешена оплата по Apple Pay | Разрешение на использование Apple Pay |
Нажмите на кнопку Сохранить.
Callback-уведомления
Портал продавца позволяет настроить уведомления обратного вызова. Этот раздел может быть скрыт для некоторых Продавцов. Поэтому, если вы его не видите или у вас есть вопросы, обратитесь в службу поддержки, и мы будем рады помочь.
Дополнительная информация об уведомлениях обратного вызова доступна здесь. Вкладка Callback-уведомления доступна здесь: Настройки → Продавец → Callback-уведомления.
Если у пользователя есть аффилированные продавцы, выбор продавца становится доступным в выпадающем меню Продавец.
Чтобы включить настройки уведомлений обратного вызова, щелкните по переключателю Callback-уведомления выключены:

Настройки уведомлений обратного вызова описаны ниже.

Тип callback-а
Если продавец уже настроил Динамический тип уведомления, оба варианта в области Тип подписи будут недоступны для выбора.

HTTP-метод
Выберите один из двух предложенных способов: GET или POST.
Ссылка
Введите URL, на который будут отправляться уведомления, например: https://test.com. Допускается указывать несколько ссылок (через запятую и без пробелов).
Дополнительные параметры
Введите порядок параметров, которые будут переданы в callback-е, через запятую.

Тип подписи
Выберите один из типов подписи: Симметричный или Асимметричный. Если выбран симметричный тип подписи, можно сгенерировать токен callback-а. Кроме того, если выбран Симметричный тип подписи, можно ввести токен вручную.

Если выбран тип асимметричной подписи, кнопка Сгенерировать будет неактивна. Ключ для асимметричной подписи можно получить в службе поддержки.

Операции
Выберите события, для которых будет отправляться уведомление обратного вызова. Уведомление будет отправлено как при успешном выполнении операции, так и в случае ошибки.

Смена пароля
Чтобы изменить пароль для доступа в личный кабинет, выполните следующие действия.
- Выполните вход в личный кабинет.
- В панели управления слева перейдите в раздел Настройки, нажав значок
. - На отобразившейся странице выберите вкладку Смена пароля. Страница примет следующий вид.
- В поле Текущий пароль введите свой текущий пароль.
-
В полях Новый пароль и Новый пароль ещё раз введите новый пароль.
Пароль должен соответствовать следующим требованиям:
- Пароль не должен содержать названия магазина или логина одного из пользователей, привязанных к мерчанту, к которому относится пользователь, изменяющий пароль (включая изменение регистра).
- Вводимый пользователем пароль в обязательном порядке должен содержать символы из перечисленных ниже групп:
- заглавные буквы латинского алфавита (A-Z)
- строчные буквы латинского алфавита (a-z)
- цифры (0-9)
- спецсимволы (! "#;:? * () + = < > , . { } )
- Длина пароля должна быть не менее 8 символов.
Щёлкните на кнопке Сменить пароль.
Адрес электронной почты
Задайте адрес электронной почты, который будет использоваться для восстановления доступа к личному кабинету.
- Войдите в личный кабинет.
- В панели управления слева перейдите в раздел Настройки, нажав значок
. - В разделе Адрес электронной почты введите адрес, который будет использоваться для восстановления доступа.
- Нажмите Сохранить.

На указанный адрес электронной почты будет отправлено письмо для подтверждения. После того как адрес электронной почты будет подтвержден, редактирование адреса на этой странице будет недоступно. Если вам нужно поменять адрес электронной почты еще раз, обратитесь в команду поддержки.
Двухфакторная аутентификация
Вы можете настроить двухфакторную аутентификацию, чтобы обеспечить дополнительный уровень безопасности, гарантирующий, что только вы сможете иметь доступ к вашему Личному кабинету. В этом случае при входе в Личный кабинет необходимо ввести не только логин и пароль, но и код аутентификации, сгенерированный приложением Google Authenticator, либо отправленный на вашу электронную почту (в зависимости от включенного способа аутентификации).
Для настройки двухфакторной аутентификации в панели управления слева перейдите в раздел Настройки > Двухфакторная аутентификация. На выбор предлагается два способа аутентификации:

Google Authenticator (рекомендовано)
- В приведенном списке выберите Google Authenticator (рекомендовано) и нажмите кнопку Включить.
- Появляется форма, где вам необходимо подтвердить свой пароль для входа в Личный кабинет:
- Загрузите/откройте приложение Google Authenticator на своем устройстве. Введите секретный ключ или отсканируйте QR-код, чтобы добавить свою учетную запись в приложение Google Authenticator. Приложение сгенерирует код. Введите сгенерированный код в поле Введите 6-значный код.
- После того, как вы настроите двухфакторную аутентификацию через Google Authenticator, при следующих входах в ваш Личный кабинет будет запрашиваться код Google Authenticator:
E-mail код подтверждения
- В приведенном списке выберите E-mail код подтверждения и нажмите кнопку Включить.
- Если ваш адрес электронной почты не указан в настройках и не подтвержден, пожалуйста, для начала сделайте это. Если все настроено, то следуйте следующим шагам ниже.
- Появляется форма, где вам необходимо подтвердить свой пароль для входа в Личный кабинет:
- Для завершения настройки двухфакторной аутентификации, пожалуйста, введите 4-значный код, отправленный вам на ваш адрес электронной почты:
- После того, как вы настроите двухфакторную аутентификацию через E-mail, при следующих входах в ваш Личный кабинет будет запрашиваться код, который будет отправлен на вашу электронную почту.
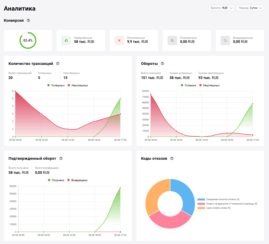
Аналитика
Чтобы отобразить страницу Аналитика, нажмите на значок
в левой боковой панели.
На странице отобразятся сведения о транзакциях:

Верхнее меню позволяет выбрать период, за который будет отображаться информация о транзакциях. Доступны следующие значения:
- Сутки;
- Неделя;
- Месяц;
- Год.
График Конверсия отображает процентное соотношение успешных транзакций к общему числу транзакций.

График Коды отказов (см. изображение ниже) отображает основные причины ошибок при обработке заказов.

График Количество транзакций отображает сведения о транзакциях за выбранный период.

При этом на графике отображаются следующие поля:
- Всего транзакций — общее число транзакций;
- Успешных — число успешных транзакций;
- Неуспешных — число транзакций, при обработке которых возникла ошибка.
На графике Обороты отображается информация о суммах успешных и отклоненных транзакций.

На графике Подтвержденный оборот отображается информация о подтвержденных суммах успешных и возвращенных/отклоненных транзакций.

Выставление счёта на оплату
Вы можете выставить покупателю счёт на оплату товаров или услуг по электронной почте. Для этого используйте раздел Счёт на оплату личного кабинета. После выставления счёта покупатель получает письмо и переходит по ссылке в нем на страницу оплаты.
Отправка ссылки на платёжную форму по email
Чтобы выставить счёт клиенту и отправить ему ссылку на платёжную страницу по электронной почте, выполните следующие действия.
- Перейдите в раздел Счёт на оплату личного кабинета, выбрав Счёт на оплату в левом меню. Вы также можете открыть этот раздел, нажав в верхней части личного кабинета кнопку Создать и выбрать Счёт.
-
Отобразится страница ввода параметров отправки:

-
Задайте настройки, руководствуясь таблицей ниже.
Параметр Описание Номер заказа Номер заказа в системе продавца ФИО клиента Фамилия, имя и отчество клиента. Введенные в этом поле данные отображаются в письме, содержащем ссылку на платёжную страницу Id клиента Идентификатор клиента в системе магазина E-mail Адрес электронной почты, на который будет отправлена ссылка на оплату Тип оплаты Выберите один из двух вариантов. - Одностадийная — после совершение оплаты дополнительных действий с вашей стороны не требуется.
- Двухстадийная — после того как клиент подтвердил оплату, вы должны завершить платёж в личном кабинете. До того, как вы это сделаете, деньги будут удерживаться на счёте клиента (захолдированы) до момента подтверждения вами оплаты или до момента истечения срока ожидания подтверждения.
В случае подтверждения вами оплаты деньги переводятся на ваш счёт.
В случае истечения срока ожидания подтверждения блокировка средств на счёте клиента снимается.
Оплатить до Укажите дату и время, до которого можно оплатить счёт. По истечении этого срока оплатить выставленный счёт будет невозможно Описание платежа Описание платежа в свободной форме Введите сумму Укажите сумму платежа. Если заказ содержит предварительно заполненную корзину товаров, это поле заполняется автоматически -
Нажмите кнопку Создать ссылку.
При успешной отправке ниже отобразится ссылка на платёжную форму:
Вы можете просмотреть отправленную клиенту платежную страницу, нажав на кнопку Открыть ссылку на оплату.
Формирование корзины товаров при выставлении счёта на оплату
При формировании счёта на оплату можно указать корзину товаров по заказу. Секция Товары располагается под формой создания ссылки на оплату:

- Чтобы добавить товар в корзину, нажмите кнопку Добавить товар и выберите Новый продукт. Отобразится форма с параметрами добавляемого товара.
-
Заполните необходимые поля, руководствуясь таблицей ниже.
Поле Описание Наименование Наименование товара или услуги. Обязательное поле. Артикул Артикул товарной позиции. Обязательное поле. Кол-во Количество товара по данной товарной позиции. Обязательное поле. Ед. изм. Единицы измерения, например: л — литры, шт. — штуки. Обязательное поле. Цена Цена за единицу товарной позиции. Обязательное поле. Сумма Общая сумма за все единицы одной товарной позиции. Высчитывается автоматически при заполнении полей Цена и Кол-во. Нажмите Добавить товар.
Повторите необходимые действия для каждой позиции товарной корзины. При необходимости удалить добавленную позицию нажмите на кнопку
и подтвердите действие. Чтобы удалить все товары, нажмите на кнопку Удалить все товары и подтвердите действие.

Вы можете добавить товары из каталога, для этого нажмите Добавить и выберите Товар из каталога, а затем выберите товар в открывшемся окне.

После добавления товара вы можете его отредактировать. Для этого кликните по строке товара и измените значения в форме редактирования.
Заполнив товарную корзину, выставьте счет клиенту.
Импорт файла CSV
Вы можете зарегистрировать заказ с корзиной, и эта корзина может автоматически заполняться из файла CSV. Чтобы загрузить корзину автоматически, нажмите кнопку Добавить товар и выберите Загрузить CSV. В открывшемся окне выберите файл, который необходимо загрузить на ваше устройство.

Можно загрузить 2 вида файлов, которые содержат:
- только корзину (ORDER_BUNDLE)
- корзину (ORDER_BUNDLE) и данные заказа (ORDER_PARAMS).
Обратите внимание, что ни одно поле не является обязательным, и лишь некоторые из них могут быть использованы для заполнения корзины.
Возможные поля данных корзины:
-
ItemCode- код товара в системе магазина. -
Price- цена за единицу товарной позиции. -
Amount- сумма платежа в минимальных единицах валюты (копейки, центы и т. п.). Не более 12 символов. -
Measure- единицы измерения, например: л — литры, шт. — штуки -
Quantity- общее количество товарных позиций одного PositionId и их мера измерения. Описание его атрибутов представлено ниже. -
Name- наименование или описание товара или услуги в свободной форме.
Возможные поля с данными заказа:
-
OrderNumber- номер заказа (ID) в системе мерчанта, должен быть уникальным для каждого мерчанта. -
TotalAmount- сумма заказа плюс комиссия, если таковая имеется. -
Merchant- логин продавца в системе платежного шлюза. -
Currency- код валюты платежа ISO 4217. -
Language- Ключ языка по ISO 639-1. Если язык не указан, используется язык по умолчанию, указанный в настройках магазина. -
AuthType- тип аутентификации, возможные значения:0-PURCHASE,1-PRE_AUTH. -
Email- электронный адрес клиента. -
Phone- Номер телефона покупателя. Всегда нужно указывать код страны, при этом можно указывать или не указывать знак +. -
Full name- полное имя клиента. -
INN- ИНН. -
Passport- паспортные данные. -
Sender- адрес электронной почты отправителя. -
Description- описание заказа в любом формате. -
ClientId- номер клиента (ID) в системе мерчанта — до 255 символов. -
Payment period- установите дату и время до того, как заказ будет оплачен. Например, 5D– 5 дней, 22H – 22 часа, 10M – 10 минут.
Пример файла с данными корзины:
ItemCode,Price,Amount,Measure,Quantity,Name
1,10,20,pieces,2,applesПример файла с данными заказа и корзины:
Важно: Для обеспечения надлежащей обработки файла значения полей в файле не должны содержать запятые. Запятые могут использоваться только в качестве разделителей полей и их значений.
Пример некорректного заполнения полей в файле:
ItemCode,Name,Amount,Quantity,Measure,Price
123,apples,golden,20000,1,kg,20000Пример корректного заполнения полей в файле:
ItemCode,Name,Amount,Quantity,Measure,Price
123,apples golden,20000,1,kg,20000Проведение пробной оплаты
Вы можете самостоятельно протестировать процесс оплаты от лица клиента. Для этого:
-
Сформируйте счет для клиентa.
-
Перейдите на платежную страницу, нажав на кнопку Открыть ссылку на оплату в сообщении об успешном выставлении счета.

Выберите способ оплаты. При оплате картой, введите данные одной из тестовых карт.
Отметьте Сохранить мою карту если вы хотите создать связку: в этом случае в следующий раз вводить данные карты не потребуется.
Нажмите на кнопку Оплатить картой. Для подтверждения операции используйте указанный для тестовой карты код 3-D Secure.
При наличии соответствующего разрешения на странице также доступна кнопка Оплата частями, которая позволяет создать заявку на оплату в кредит. См. подробнее здесь.
Финальная страница
Можно настроить прием платежей так, чтобы после успешной оплаты клиент перенаправлялся на Финальную страницу. На этой странице находятся данные об оплате и ссылка обратно в магазин.

В таблице ниже описаны данные, отображаемые на финальной странице.
| Поле | Описание |
|---|---|
| Статус платежа | Статус оплаты. |
| Номер заказа | Номер заказа в системе продавца. |
| Дата и время | Дата и время платежа. |
| Код авторизации | Код авторизации международной платежной системы (6 символов). |
| Номер терминала | Идентификатор терминала в системе, обрабатывающей платеж. |
| Уникальный код операции (RRN) | Уникальный идентификатор банковской транзакции. |
| Платежная система | Платежная система. |
| Номер карты | Маскированный номер карты, использованной для платежа. |
| Имя держателя карты | Владелец карты, использованной для платежа. |
| Сумма платежа | Сумма оплаты. |
Чтобы вернуться в магазин, клиенту нужно нажать ссылку Вернуться в магазин.
Вы можете включить или отключить отображение финальной страницы, установив флажок Показать финальную страницу на странице Общие настройки вашего личного кабинета. Подробнее читайте здесь.
Массовая рассылка счетов на оплату
Если у вас есть соответствующее разрешение, вы можете отправить клиентам несколько счетов на оплату сразу, загрузив файл в формате CSV с данными счетов и адресами электронной почты. Формат файла определяется шаблоном, который настраивается командой поддержки.
Пример содержимого файла (сумма операции, коды валюты, электронная почта):

Загрузка файла для рассылки
Чтобы загрузить файл для рассылки:
-
Перейдите в раздел Счет на оплату и откройте вкладку Несколько. Страница отображает список загруженных ранее файлов (если они есть).

-
Нажмите Создать. Откроется диалог, где вы можете скачать шаблон для создания файла. Скачайте шаблон и заполните его нужными значениями.

-
Выберите или перетащите в соответствующее поле файл для загрузки. Если вы хотите, чтобы чтобы ссылки на оплату сразу после загрузки отправились клиентам, отметьте галочку Отправить счета клиентам, а затем нажмите Создать и отправить ссылки. Если вы хотите просто создать ссылки без отправки, уберите галочку Отправить счета клиентам и нажмите Создать ссылки.

-
В списке обработанных файлов появится новая строка с загруженным файлом. Пока файл формируется, в колонке Завершено отображается статус "В процессе". Когда файл будет обработан, в этой колонке будет отображаться дата и время завершения обработки файла. В колонке Отправлено отображается галочка, если ссылки для оплаты были отправлены клиентам.

Просмотр деталей обработанного файла
Чтобы просмотреть содержимое обработанного файла для рассылки, перейдите в раздел Счет на оплату, откройте вкладку Несколько и щелкните по строке загруженного файла. Откроется страница с деталями по каждому счету.

Таблица содержит следующие колонки с деталями по каждому счету:
- Транзакция — ссылка на транзакцию по данному счету
- Статус — статус отправки счета клиенту
- Сумма — сумма транзакции
- Эл. почта - адрес электронной почты для отправки счета
- Ссылка — ссылка на страницу оплаты
Экспорт обработанного файла
Чтобы экспортировать обработанный файл, перейдите в детали файла и нажмите кнопку Экспорт. Файл будет экспортирован в формате CSV со следующими полями:
-
itemId— обязательное поле, порядковый номер обработанной строки из файла -
successful— обязательное поле, успешность обработки строки (true / false) -
reason— обязательное поле, описание ошибки (если ошибок нет, то это поле пустое) -
link— обязательное поле, сформированная ссылка для оплаты -
email— адрес электронной почты, который был указан при загрузке (если этот параметр был задан в шаблоне)
В выходном файле могут быть и другие поля, если они были заданы в шаблоне.
Отчеты
Раздел Отчеты позволяет генерировать отчеты по транзакциям, основываясь на множестве параметров на выбор. Чтобы отобразить страницу Отчеты, нажмите на значок
в левой боковой панели.

Выберите логин продавца, по транзакциям которого хотите построить отчет. Несколько логинов может быть доступно, если у вас есть разрешение на просмотр транзакций других продавцов или есть дочерние продавцы.
На странице представлено несколько фильтров для генерации. Вы можете выбрать транзакции по дате:
- Дата создания
- Дата возврата
- Дата завершения
- Дата оплаты
- Дата отмены
Задайте необходимый период для рассмотрения (Сутки, Неделя, Месяц, Квартал, Год) либо выберите конкретный период с датами с помощью календаря.

Также вы можете отфильтровать транзакции по их статусу.

Отчет может быть выгружен в файл формата .xls или .csv. Выберите формат кликом на соответствующие кнопки.

Используя кнопку Добавить шаблон колонок, вы можете создать шаблон полей для дальнейшего использования в отчетах. После нажатия на кнопку появится форма настройки колонок. Введите название шаблона и отметьте колонки, которые должны быть отображены в отчете. Некоторые колонки взаимосвязаны для удобства пользователя:
- Валюта: автоматически отмечается при выборе любой суммы (в том числе суммы возврата, суммы к подтверждению, суммы комиссии, суммы подтверждения, сумма предавторизации).
- Статус: автоматически отмечается при выборе некоторых дат (отмены, последнего возврата, списания).
После выбора колонок кликните Создать шаблон.

Сохраненный шаблон будет доступен для выбора в списке Шаблон колонок.
Задав нужные параметры, нажмите на кнопку Сгенерировать отчет. Начнется формирование отчета в заданном формате. В зависимости от настроек вашего браузера файл отчета будет сохранен или появится диалоговое окно для сохранения файла.
Платежные ссылки
Вы можете создавать шаблоны платежных ссылок, которые будут перенаправлять клиента на страницу оплаты.
Создание платежной ссылки
Чтобы создать ссылку на страницу оплаты, зайдите в личный кабинет, в левой боковой панели выберите Ссылки на оплату, а затем нажмите Создать:
Вы также можете создать ссылку на оплату, нажав в верхней части личного кабинета кнопку Создать и выбрав Ссылку на оплату.

Появится форма для заполнения:
Заполните необходимые поля, руководствуясь таблицей ниже.
| Обязательность | Поле | Описание |
|---|---|---|
| Обязательно | Наименование ссылки | Название ссылки, которая доступна только продавцу |
| Необязательно | Описание | Описание заказа, которое видно только продавцу |
| По умолчанию | Тип оплаты | Тип операции оплаты. Доступные значения: Одностадийная (PURCHASE)/Двухстадийная (PRE_AUTH). По умолчанию выбран одностадийный платеж. Чтобы поле отображалось, двухстадийная оплата должна быть включена (обратитесь в службу поддержки) |
| По умолчанию | Язык | Язык платежной страницы. Доступные значения: RU/EN |
| Необязательно | Сумма к оплате | Введите сумму к оплате. При выборе опции "Любая" покупатель может указать сумму для оплаты на платежной странице |
| По-умолчанию | Валюта | Установлен по умолчанию, значение выставляется в соответствии с настройками мерчанта |
| Необязательно | Действие | Укажите период действия ссылки: для этого выберите Период и укажите нужные даты начала и окончания ссылки из выпадающего календаря. Вы также можете ограничить количество платежей, выбрав соответствующую опцию. Если выбрана опция Не ограничено, то это поле недоступно для редактирования |
При необходимости заполните дополнительные параметры в разделе Дополнительные параметры.
| Поле | Описание |
|---|---|
| Адрес | Отображать или нет поле адреса доставки на предплатежной странице |
| Электронная почта | Отображать или нет поле для ввода e-mail клиента на предплатежной странице |
| ФИО | Отображать или нет поле для ввода имя и фамилию клиента на предплатежной странице |
| Телефон | Отображать или нет поле для ввода номера телефона клиента на предплатежной странице |
Есть также возможность добавить свои параметры. Для этого нажмите Добавить параметр и заполните поля:

| Поле | Описание |
|---|---|
| Заголовок | Наименование параметра, которое видит клиент |
| Наименование | Требуется для платежного шлюза. Допускаются только латинские символы и символы подчеркивания. Например: size, items_count и т. д. |
| Подпись | Подсказка для заказчика с примером заполнения поля |
| Регулярное выражение | Регулярное выражение, используется для проверки входных данных |
| Значение | Предварительно заполненные данные в поле. Клиент не сможет изменить это значение |
| Обязательное поле | Флажок, который необходимо установить, если новый параметр является обязательным для клиента |
| Видимый клиенту | Флажок, который необходимо установить, если новый параметр отображается на предплатежной странице. |
| Печатаемый | Флажок, который необходимо установить, если новый параметр отображается в PDF-квитанции. |
Заполнив все необходимые поля, нажмите Создать внизу формы. После этого ссылка отобразится на главной странице со статусом Активна:

Возможные действия с шаблоном платежной ссылки
При нажатии на иконку
доступны следующие действия с платежной ссылкой:
-
Поделиться ссылкой — нажмите Поделиться.

-
Копировать ссылку - нажмите на иконку копирования. Появится уведомление о том, что ссылка успешно скопирована.

-
Скачать QR-код — вы увидите сгенерированный QR-код, а также сможете загрузить его изображение в выбранном формате, нажав Скачать QR-код.

Кроме того, доступны следующие действия:
-
Деактивация/активация и удаление — доступны при нажатии значка с тремя точками в строке ссылки.

Редактирование — щелкните по нужной ссылке, чтобы посмотреть подробности созданной ссылки и редактировать ее. Для выполнения описанных выше действий вы также можете использовать соответствующие кнопки на этой странице.

-
Фильтр — чтобы сформировать другую выборку платежных ссылок, нажмите Больше фильтров в верхней части страницы Ссылки на оплату. Откроется страница для выбора фильтров:

Выберите необходимые критерии поиска и нажмите Применить в окне фильтра. Чтобы очистить все поля фильтра, нажмите кнопку Сбросить фильтры.
Вы можете искать по следующим параметрам:
- Продавец — При необходимости выберите продавца из списка доступных продавцов, чьи платежные ссылки должны быть выбраны
- Наименование — имя ссылки, которое вы указали при создании ссылки
- Идентификатор ссылки — идентификатор шаблона платежной ссылки
- Статус — возможны три статуса ссылки: "Активна"/"Неактивна"/"Удалена". Обратите внимание, что удаленные ссылки не отображаются в таблице, если в фильтре явно не выбрать статус "Удалена"
- Сумма от - Сумма до — Сумма заказа (эти поля недоступны для редактирования, если активирована опция Любая сумма)
- Валюта — выберите валюту из выпадающего списка
- Любая сумма — активируйте опцию, если сумма как критерий поиска не важна
- Период действия — срок действия, установленный для ссылки. Нажмите на даты и выберите в календаре дату начала и дату истечения срока действия (поле недоступно для редактирования, если активирована опция Бессрочная)
- Бессрочная — активируйте опцию, если срок действия ссылки как критерия поиска не важен
Предплатежная страница / Страница оплаты
Если при создании ссылки были указаны дополнительные параметры (E-mail/ФИО/Телефон/Адрес) или поле суммы платежа было оставлено пустым, после открытия платежной ссылки клиенту необходимо заполнить обязательные поля на предплатежной странице и только потом переходить к оплате заказа.
Пример предплатежной страницы с дополнительными параметрами:

Пример страницы оплаты:

МОТО-платеж
Вы можете использовать платежи MOTO (Mail Order/Telephone Order) - платежи, инициируемые клиентами посредством звонка, почты и т.п., которые позволяют клиентам удаленно приобретать товары и услуги, предоставляя данные своей карты.
Создайте МОТО-платеж
Чтобы создать МОТО-платеж, выполните следующие действия:
-
Перейдите в раздел Виртуальный терминал Личного кабинета. Откроется страница ввода параметров счета на оплату:

-
Заполните необходимые поля, руководствуясь таблицей ниже.
Параметр Описание Номер заказа Номер заказа в системе магазина (поле недоступно для редактирования, если у продавца есть соответствующее разрешение в системе и система сама генерирует номер заказа). Описание платежа Описание платежа в свободной форме. Магазин При необходимости выберите продавца из списка доступных продавца. Валюта Выберите валюту из выпадающего списка (поле присутствует, если для мерчанта установлено более одной валюты). Введите сумму Введите сумму заказа. Авторизация/Предварительная авторизация Выберите один из двух вариантов. - Авторизация - Одностадийная оплата: после проведения платежа никаких дополнительных действий с вашей стороны не требуется.
- Предварительная авторизация - Двухстадийная оплата: после того, как клиент подтвердил платеж, необходимо завершить оплату в Личном кабинете. До того, как вы это сделаете, деньги будут удерживаться на счёте клиента (захолдированы) до момента подтверждения вами оплаты или до момента истечения срока ожидания подтверждения.
В случае подтверждения вами оплаты деньги переводятся на ваш счет.
В случае истечения срока ожидания подтверждения блокировка средств на счете клиента снимается.
ID клиента Номер клиента в системе вашего магазина. Номер карты Маскированный номер карты, использованной для платежа. Срок действия Срок действия карты плательщика. Владелец карты Имя владельца карты, указанное при регистрации заказа. Нажмите кнопку Отправить.
Как только МОТО-платеж будет осуществлен, подробная информация о нем отображается на странице Транзакции.

Если платеж МОТО является двухстадийным, вам необходимо его завершить. Как это сделать описано здесь.
Работа с транзакциями
Страница Транзакции содержит подробные сведения о заказах и оплатах. Чтобы перейти на страницу, нажмите на кнопку
в левой боковой панели.

В верхней части страницы Транзакции находится область поиска, позволяющая задать критерии отображения транзакций. Список на странице содержит транзакции, удовлетворяющих критериям поиска.
Поиск транзакций с помощью фильтра
Для работы с транзакциями необходимо сначала задать и применить критерии поиска.
Чтобы задать критерии поиска транзакций, выполните следующие действия.
- В личном кабинете перейдите на страницу Транзакции.
- В области поиска сверху задайте необходимые параметры. Чтобы добавить больше критериев поиска, нажмите Больше фильтров, добавьте нужные фильтры и нажмите Применить.

Подходящие по условиям транзакции отобразятся в списке.
Чтобы в дальнейшем повторить поиск транзакций, можно скопировать ссылку на поиск из адресной строки или добавить в закладки в браузере.
Для сброса фильтров нажмите Сбросить.
Параметры фильтра транзакций

Фильтр позволяет задать критерии отбора проведенных транзакций.
-
Диапазон дат — В первом выпадающем списке укажите, по какой дате производить выборку. Например, Дата создания. Во втором выпадающем списке укажите тип задания временного интервала:
-
Диапазон дат — позволяет задать временной интервал, выбрав в календаре начальную и конечную даты;
-
Период — позволяет выбрать, за какай текущий период будут показаны транзакции: сутки, неделя, месяц или год.
-
Диапазон дат — позволяет задать временной интервал, выбрав в календаре начальную и конечную даты;
- Сумма — Сумма заказа. Укажите верхнюю и нижнюю границу диапазона.
-
Статус — Статус заказа. Доступны следующие статусы (множественный выбор):
-
Создан. Счет выставлен, но еще не оплачен.
-
Подтверждён. Счет оплачен. Средства резервируются на счете плательщика.
-
Завершён. Средства списываются со счета плательщика.
-
Отменен. Все средства возвращаются плательщику.
-
Отклонен. Счет выставлен, но не оплачен вовремя.
- Возврат. Произведен частичный возврат.
-
Создан. Счет выставлен, но еще не оплачен.
- Номер заказа — Номер, автоматически присвоенный заказу в магазине. Если нужно найти определенный заказ, укажите здесь его номер.
- Логин продавца — Логин продавца в системе платёжного шлюза. Укажите свой логин (отображается в правом верхнем углу).
- Последние 4 цифры карты — Четыре последние цифры номера карты плательщика, использованной для оплаты заказа. Если вы ищете транзакции по конкретной карте и знаете ее номер, укажите здесь его последние четыре цифры.
Описание других критериев поиска см. здесь.
Таблица транзакций
Таблица транзакций находится на странице Транзакции. Транзакции появляются в таблице после того, как применен фильтр.

По умолчанию таблица содержит следующие столбцы с атрибутами транзакций:
Сумма — Сумма заказа.
Статус — Статус заказа.
Код ответа — Цифровой код результата, полученного от процессинга банка (action code). См. список кодов ответа здесь.
Номер заказа — Номер заказа в системе магазина.
Платежное средство — Платёжное средство, которое было использовано для оплаты заказа.
Дата регистрации — Дата, когда транзакция была зарегистрирована.
Описание заказа — Произвольное описание товаров и услуг.
Экспорт списка транзакций
В некоторых случаях вам может понадобиться экспортировать ваши транзакции. Доступно три формата: XLS, CSV и XML. Для этого:
- Найдите нужные заказы, указав необходимые критерии поиска с помощью фильтра.
- Нажмите кнопку Экспорт, выберите один из двух форматов, предложенных для сохранения: XLS, CSV и XML.
- Начнётся формирование отчёта в заданном формате. В зависимости от настроек вашего браузера файл отчёта будет сохранён или появится диалоговое окно для сохранения готового файла.
Подробные сведения о транзакции
В личном кабинете доступна подробная информация о каждом платеже.

Чтобы подробнее узнать о платеже, находясь на странице Транзакции, нажмите на строку интересующей транзакции в таблице.
Откроется страница Детали транзакции. Она всегда содержит вкладки Детали операции операции и Активность.
Для транзакций определенного типа может дополнительно отображаться вкладка Возврат средств.
Также в зависимости от статуса и типа транзакции, могут отображаться кнопки Завершить и Возврат.
Кнопка Завершить позволяет подтвердить двухстадийный платеж от клиента. Данная кнопка активна только когда заказ получает статус Подтверждён.
Кнопка Возврат позволяет полностью или частично вернуть средства клиенту. Функциональность кнопки зависит от статуса заказа и наличия в нем корзины товаров:
- В заказах с товарной корзиной в статусе Подтвержден нажатие на кнопку Возврат открывает вкладку Возврат средств, где можно выбрать товарные позиции к возврату или вернуть всю сумму заказа.
- Во всех остальных заказах нажатие на кнопку Возврат открывает окно возврата средств, где указывается только значение суммы.
Детали операции

Вкладка Детали операции содержит следующие секции:
- Платежные данные. В этой секции показаны платежные атрибуты транзакции.
- Информация о клиенте. Здесь представлена информация о платёжном средстве и его владельце.
- Метаданные. Дополнительные технические параметры.
- Товары. Информация том, какие товары или услуги оплачены в рамках транзакции (отображается, только если в заказе присутствала корзина товаров).
Секция Детали операции содержит следующие поля:
| Поле | Описание |
|---|---|
| Номер заказа | Номер заказа в системе магазина. |
| Уникальный номер заказа в системе | Идентификатор заказа в платёжном шлюзе. |
| Код ответа | Цифровой код результата, полученного от процессинга банка (action code). См. список кодов ответа здесь. |
| Платежное средство | Платежное средство, которое было использовано для оплаты заказа. |
| Комиссия | Сумма комиссии, если взималась комиссия. |
| Сумма регистрации | Сумма заказа. |
| Подтвержденная сумма | Сумма холдирования (для двустадийных заказов). |
| Сумма списания | Сумма, которая была в итоге списана. |
| Сумма к возврату | Сумма возврата, если производился возврат. |
| Дата создания | Дата и время создания заказа. |
| ECI |
Electronic Commerce Indicator. Возможные значения:
|
| Описание заказа | Произвольное описание товаров и услуг |
Секция Информация о клиенте содержит следующие поля:
| Поле | Описание |
|---|---|
| Номер карты | Маскированный номер карты, использованной для платежа. |
| IP адрес | IP-адрес плательщика. |
| Срок действия | Срок действия карты плательщика. |
| Платежная система | Название международной платёжной системы, к которой принадлежит карта плательщика. |
| Имя владельца карты | Имя владельца карты, указанное при регистрации заказа. |
| Адрес электронной почты плательщика. |
Секция Товары содержит информацию о том, какие товары или услуги оплачены в рамках транзакции.

| Столбец | Описание |
|---|---|
| Код | Номер товарной позиции в корзине. |
| Наименование | Наименование товарной позиции. |
| Артикул | Цифровое или буквенное обозначение, предназначенное для классификации товарной позиции. |
| Цена | Цена за единицу товарной позиции. |
| Кол-во | Количество единиц товарной позиции. |
| Сумма | Общая сумма за все единицы одной товарной позиции (рассчитывается автоматически). |
| Возврат | Сведения о возврате средств. Отображается только если был возврат. |
Активность

На вкладке Активность содержится информация обо всех событиях по заказу: зачислениях оплаты, возвратах и т.д.
| Столбец | Описание |
|---|---|
| Тип | Операции, предпринимаемые в процессе работы с заказом |
| Статус | Статус операции |
| Дата | Дата проведения операции |
| Описание | Сумма заказа |
Возврат средств
Вкладка Возврат содержит информацию о товарных позициях в заказе и позволяет осуществить возврат средств плательщику.
Можно вернуть всю сумму целиком или осуществить возврат по некоторым товарным позициям.
Полный возврат по транзакции
Чтобы сделать полный возврат средств плательщику по заказу, выполните следующие действия:
Находясь на вкладке Возврат средств, нажмите на кнопку Полный возврат. Заказ перейдет в статус Отменен или Возврат, в зависимости от стадийности платежа и даты выполнения возврата.

Возврат по товарным позициям
Для возврата средств по товарным позициям выполните следующие действия:
-
Находясь на вкладке Возврат, воспользуйтесь таблицей с составом корзины.
Столбец Описание Код Номер товарной позиции в корзине. Наименование Наименование товарной позиции. Артикул Цифровое или буквенное обозначение, предназначенное для классификации товарной позиции. Цена Цена за единицу товарной позиции. Кол-во Количество единиц товарной позиции. Сумма Общая сумма за все единицы одной товарной позиции (рассчитывается автоматически). Кол-во к возврату Количество единиц товара, которое нужно вернуть. Сумма к возврату Сумма, которая будет возвращена. Поле рассчитывается автоматически. В поле Кол-во к возврату укажите количество отменяемых единиц товара. Возвращаемая сумма отобразится в поле Сумма к возврату.
Нажмите на кнопку Возврат.
Если сумма возврата меньше суммы заказа, заказ перейдет в статус Возврат. Если возвращена полная сумма заказа, заказ перейдет в статус Отменен.
Доступные действия на странице транзакции
Основные действия с транзакциями в личном кабинете:
Эти операции вызываются соответствующими кнопками на странице информации о транзакции. Подробное описание каждой операции смотрите ниже.
Отмена заказа
Обычно заказ, который не был оплачен или предавторизован, автоматически отменяется через определенное время, установленное в системе, например, через 20 минут. Но эту операцию можно совершить и вручную из личного кабинета продавца.
Если вы хотите отменить заказ до оплаты или предварительной авторизации, вы можете сделать это, нажав кнопку Отклонить на странице информации о транзакции.

После отмены заказ получает статус Отклонен.
Завершение заказа
При двухстадийной оплате средства сначала замораживаются на счете клиента (статус заказа — Подтвержден) и только потом зачисляются на счет продавца (статус заказа — Завершен). Возможна настройка, чтобы окончательное перечисление происходило автоматически через определенное заданное в системе время, например, через 24 часа. Но эту операцию можно совершить вручную из личного кабинета продавца.
Чтобы завершить транзакцию, на странице Информация о транзакции нажмите на кнопку Завершить.

Откроется окно для подтверждения. Его вид показан ниже и зависит от того, использовалась ли в заказе корзина товаров или нет.
Если корзина НЕ использовалась, окно подтверждения выглядит так:

Проверьте значение в поле и нажмите на кнопку Подтвердить.
Если корзина использовалась, окно подтверждения выглядит так:

Проверьте данные, при необходимости измените их и нажмите на кнопку Завершить. После завершения заказ получает статус Завершён.
При наличии соответствующей пермиссии вы можете внести изменения в корзину таким образом, что сумма завершения будет превышать сумму предавторизации. Процент превышения суммы депозита может быть любым — задается определенной настройкой. Для подключения такой возможности обратитесь в службу технической поддержки.
Например, в настройках задан процент превышения суммы депозита — 100%. В платежной форме вы выставили сумму 2700 руб. Тогда можно изменить корзину так, чтобы сумма заказа не превышала 5400 руб. В случае превышения отобразится ошибка и кнопка Завершить станет недоступна:
Отмена подтвержденного заказа
В личном кабинете вы можете отменить платежи по двухстадийным транзакциям в статусе Подтверждён (когда средства зарезервированы на счете клиента, но еще не зачислены). Отмена означает, что транзакция отменяется, и все средства, зарезервированные на счете клиента, разблокируются.
Чтобы отменить платеж, на странице информации о транзакции нажмите кнопку Возврат.

Функциональность кнопки зависит от статуса заказа и наличия в нем корзины товаров: Если статус заказа Подтверждён и корзины товаров нет, то открывается окно подтверждения возврата.

Если ввести только часть суммы, указанная сумма будет возвращена, а заказ останется в статусе Подтвержден. Если ввести полную сумму, то заказ перейдет в статус Отменен.
В окне подтверждения нажмите Подтвердить.
Возврат средств
Из личного кабинета можно выполнить возврат средств по произведенным транзакциям (оплаченным клиентами заказам, которые находятся в статусе Завершен). Для двухстадийных платежей статус Завершен означает, что средства, находящиеся на карте плательщика, уже списаны.
Возврат осуществляется на странице информации о транзакции с помощью кнопки Возврат.

Функциональность кнопки зависит от статуса заказа и наличия в нем корзины товаров:
- В заказах с товарной корзиной в статусе Подтвержден нажатие на кнопку Возврат открывает вкладку Возврат средств, где можно выбрать товарные позиции к возврату или вернуть всю сумму заказа. Процесс возврата для таких заказов подробно описан здесь.
- В заказах без товарной корзины в статусе Подтвержден нажатие на кнопку Возврат открывает окно подтверждения возврата.

Тип возврата в зависимости от стадийности, статуса платежа и наличия товарной корзины
В таблице ниже показаны все варианты возврата в зависимости от того, в каком статусе находится платеж, сколько в нем стадий, и есть ли в нем корзина товаров. Та или иная функциональность может быть недоступна, если у вашего пользователя нет соответствующих прав в системе. Общий принцип таков, что при возможности отмены заказа, делается отмена, а если такой возможности нет, то осуществляется возврат средств.
| С корзиной | Без корзины | |
| Одностадийный | Завершен - возврат по товарным позициям | Завершен - возврат по сумме, возможен частичный |
| Двухстадийный |
Подтвержден - отмена, только полная сумма Завершен - возврат по товарным позициям |
Подтвержден - отмена, только полная сумма Завершен - возврат по сумме, возможен частичный |
Электронные кошельки и сертификаты
Платежный шлюз поддерживает токенизированную оплату с помощью электронных кошельков Apple Pay, Google Pay и Samsung Pay.
Документация доступна здесь
Реестр транзакций
Раздел Реестр транзакций позволяет выгрузить сведения о транзакциях из процессинга. Чтобы попасть в раздел Реестр транзакций, нажмите
в левом меню.
Страница раздела выглядит следующим образом:
.
Чтобы получить реестр транзакций за определённый период, выполните следующие действия:
- В секции Создание запроса укажите начальную и конечную даты периода, за который вы хотите получить реестр транзакций.
- Нажмите на Создать запрос. Сразу после создания реестр имеет статус Создан. Через некоторое время в секции Список запросов отобразится созданный запрос:
- Чтобы загрузить реестр в виде CSV-файла, реестр должен быть сформирован. Для этого нажмите Обновить статус. Как только реестр будет сформирован, его статус изменится на Сформирован, а внизу отобразится ссылка Показать сформированные файлы:
- Нажмите Показать сформированные файлы. Ниже отобразится список файлов, доступных для загрузки:
- Нажмите Скачать и укажите путь сохранения CSV-файла.
Пример содержимого файла:
Наименование банка "Альфа-Банк"
Наименование предприятия "TEST"
За период с 01.12.2019 по 05.02.2020
Сумма транзакций;13565,30
Сумма комиссий;-406,96
Сумма транзакций без комиссии;13158,34
Дата операции;Время операции;Тип операции;Сумма транзакции;Валюта транзакции;Сумма комиссии;Сумма зачисления;Номер карты;Платежная система;RRN;Номер терминала;Наименование торговой точки;Код авторизации;Номер заказа;Номер заказа в RBS
04.12.2019;16:45:51;кредит;4875,00;840;-146,25;4728,75;411111**1111;MASTERCARD;933889778435;27030220;TEST;179886;;d8a7dabf-6af3-7bf7-9415-cb3d00a2a8a0
08.01.2020;23:32:06;кредит;8690,30;840;-260,71;8429,59;411111**4111;MASTERCARD;000889106664;27030220;TEST;163096;;6f608d5d-9161-79a3-8b3a-03db00a2a8a0Заголовок файла - содержит общие сведения о транзакциях за выбранный период. Основное содержимое файла - сведения по каждой транзакции.
Описание полей:
| Поле | Описание |
|---|---|
| Наименование банка | Поле всегда принимает значение "Альфа-банк" |
| Наименование предприятия | Название предприятия |
| За период | Период, за который формировался реестр транзакций в формате с дд.мм.гггд до дд.мм.гггг. |
| Сумма транзакций | Общая сумма транзакций за указанный период |
| Сумма комиссий | Общая сумма комиссий за указанный период |
| Сумма транзакций без комиссии | Общая сумма транзакций без комиссии за указанный период |
| Дата операции | Дата операции в формате дд.мм.гггг. |
| Время операции | Время операции в формате чч:мм:сс |
| Тип операции | Тип произведенной операции |
| Сумма транзакции | Сумма транзакции с десятичным разделителем в виде запятой (",") |
| Валюта транзакции | Числовой код валюты платежа |
| Сумма комиссии | Сумма комиссии - отрицательное число с десятичным разделителем в виде запятой («,») |
| Сумма зачисления | Сумма зачисления (сумма транзакции - сумма комиссии) с запятой («,») в качестве десятичного разделителя |
| Номер карты | Маскированный Номер карты |
| Платежная система | Платежная система, которая была выбрана для оплаты |
| RRN | Уникальный идентификатор транзакции в процессинге |
| Номер треминала | Номер терминала, через который проходил платеж |
| Наименование торговой точки | Название торговой точки |
| Код авторизации | Код авторизации платежа |
| Номер заказа | Номер заказа в системе магазина |
| Номер заказа в RBS | Номер заказа в системе платежного шлюза |
Каталог товаров
Раздел Каталог товаров позволяет быстро выбирать товары при создании счета на оплату. Чтобы попасть в раздел Каталог товаров, нажмите
в левом меню.
Страница раздела выглядит следующим образом:
Для начала работы выберите мерчанта в выпадающем списке, скачайте шаблон каталога, нажав кнопку Скачать шаблон каталога, и заполните параметры товара:
Затем загрузите готовый каталог товаров в формате .CSV, используя кнопку Импорт файла с продуктами:
Либо же добавьте товар, используя кнопку Новое.

Откроется форма для заполнения информации о товаре.

Заполните необходимые поля, руководствуясь таблицей ниже.
| Поле | Описание |
|---|---|
| Наименование | Наименование товара или услуги. |
| Цена | Цена за единицу товарной позиции. |
| Единица измерения | Единица измерения, например: л — литры, шт. — штуки. |
| Артикул | Артикул товарной позиции. |
После загрузки каталога товаров или товара/ов отдельно вы сможете добавлять товары из каталога при выставлении счета на оплату. Подробнее о том, как добавлять товары из каталога, смотрите в разделе Счет на оплату.
Помимо добавления товара в каталог, вы можете, в случае необходимости, внести изменения в параметры добавленного товара, либо же и вовсе удалить его из каталога. Для этого необходимо навести курсор на строку товара в списке и нажать соответствующую кнопку:

При нажатии кнопки редактирования откроется форма для изменения товара:

При нажатии кнопки удаления товара откроется окно для подтверждения или отмены действия:

# Быстрые кнопки [#mp3-catalog]
Раздел Быстрые кнопки позволяет быстро подключить кнопки для оплаты по Apple Pay / Google Pay на вашем сайте. Чтобы открыть раздел Быстрые кнопки, нажмите
в левой навигационной панели.
Откроется страница:
Страница содержит две вкладки: Домены и Генератор кода.
Домены
Вкладка Домены позволяет зарегистрировать домен вашего магазина в Платежном шлюзе с проверкой Apple Services. Это необходимо для того, чтобы начать получать платежи по Apple Pay.
Apple Pay генерирует файл проверки, который необходимо разместить в следующей подпапке вашего домена перед регистрацией:
/.well-known/apple-developer-merchantid-domain-association
Чтобы зарегистрировать домен, нажмите кнопку Добавить домен. Откроется окно Добавить домен.
- В поле Имя домена введите имя домена верхнего уровня (например, example.com) или третьего уровня (например, shop.example.com), который хотите использовать для платежей Apple Pay.
- Скачайте файл проверки Apple Pay.
- Разместите файл по указанному пути на своем веб-сервере:
https://<DOMAIN NAME>/.well-known/apple-developer-merchantid-domain-association. - Нажмите кнопку Добавить домен.
Домен магазина будет зарегистрирован в Платежном шлюзе с возможностью принимать платежи Apple Pay.
Имя домена будет отображаться в списке доменов на вкладке Домены.
Генератор кода
Эта вкладка содержит конструктор для генерации кода скрипта Payment Widget, который используется для быстрого подключения кнопок Apple Pay и Google Pay на странице магазина. См. подробнее здесь.
Вкладка включает в себя следующие разделы для задания параметров инициализации скрипта:
-
Общие настройки - укажите общую информацию для регистрации заказа в Платежном шлюзе:
- Включить оплату через Apple Pay и/или Google Pay,
- Номер заказа,
- Сумма (обязательно),
- Валюта (выберите из списка),
- Язык (выберите из списка),
- Окружение (тестовое или рабочее)
- Страница успешного платежа и Страница неуспешного платежа (укажите URL или выберите стандартный URL).
- Запрос пользовательских данных - укажите данные, которые будут обязательны во время платежа через PaymentRequest API для Google Pay. Установите соответствующие флажки: Имя, E-mail, Номер телефона, Почтовый адрес.
- Настройки платежных кнопок - укажите тип внешнего вида и стиль кнопок Apple Pay и Google Pay. На вкладке доступен предварительный просмотр кнопки.
- Код для вставки на вашу страницу - этот раздел содержит предварительный просмотр кода инициализации скрипта в соответствии с указанными параметрами. Этот код необходимо вставить на вашу страницу.
